Grafana Automatic Installation
Goal
Enable a working Grafana instance in your Hydrolix cluster using the automatically configured Grafana service.
Before you begin
- Make sure you're running Hydrolix version 5.1 or greater
- Have
kubectlork9sconfigured for your Hydrolix instance - Ensure you have at least 6 GB memory and 6 CPUs available in your Kubernetes cluster
Overview of steps
- Modify the Hydrolix cluster configuration
- Obtain your Grafana administrative password
- View the Grafana interface
- Querying: Use Hydrolix data source
Installation
Modify the Hydrolix cluster configuration
-
Edit your Hydrolix cluster's configuration to include the Grafana in-cluster integration.
Add these two lines to the
spec:section of your Hydrolix configurationdata_visualization_tools: - grafanaFor example, here's what it could look like in your
hydrolixcluster.yamlfile.spec: acme_enabled: true admin_email: [email protected] data_visualization_tools: - grafana db_bucket_endpoint: https://us-sea-1.linodeobjects.com db_bucket_region: us-sea-1Load the configuration changes into your Hydrolix cluster with
kubectl apply -f hydrolixcluster.yamlor by saving your changes ink9s. -
Wait for the Grafana Kubernetes pod to start. This can take several minutes. You can tell when it's ready for use by spotting the Running indicator in the output of the
kubectlcommand.% kubectl get pods | grep -E 'grafana' grafana-864958596c-wnv6x 2/2 Running 0 8m37s -
Verify the web interface is working.
- Make sure you're logged into your Hydrolix cluster's UI by visiting
https://{myhost}.hydrolix.livein a web browser. - Visit
https://{myhost}.hydrolix.live/grafanain your web browser to see Grafana's Web UI. You should be directed to a login page.
- Make sure you're logged into your Hydrolix cluster's UI by visiting
If the UI isn't available after a few minutes, see the troubleshooting section below.
Obtain and use your Grafana administrative password
The built-in Grafana instance comes pre-configured with an automatically generated administrative username and password.
-
Using k9s
- K9s, in
:secrets - General, decode with
x - Find the value of
GRAFANA_ADMIN_PASSWORD
- K9s, in
-
Using kubectl
% kubectl get secret general -o jsonpath="{.data.GRAFANA_ADMIN_PASSWORD}" | base64 --decode
View the Grafana interface
-
Visit
https://{myhost}.hydrolix.live/grafanain your web browser. -
Use the
adminusername and the password you decoded in the last step.
Querying: Use the Hydrolix data source
As of v5.5.0, in-cluster Grafana instances automatically deploy with the Hydrolix data source plugin installed. This data source is viewable at https://{myhost}.hydrolix.live/grafana/connections/datasources with the name Hydrolix - Local.
Use the Hydrolix data source when querying and configuring dashboards to take advantage of the features in the Hydrolix data source plugin.
To verify whether the installed plugin is the latest version:
- Navigate to Administration > Plugins and data > Plugins and select the Hydrolix data source plugin.
- Click Upgrade in the top-right corner if the option is available.
Verification
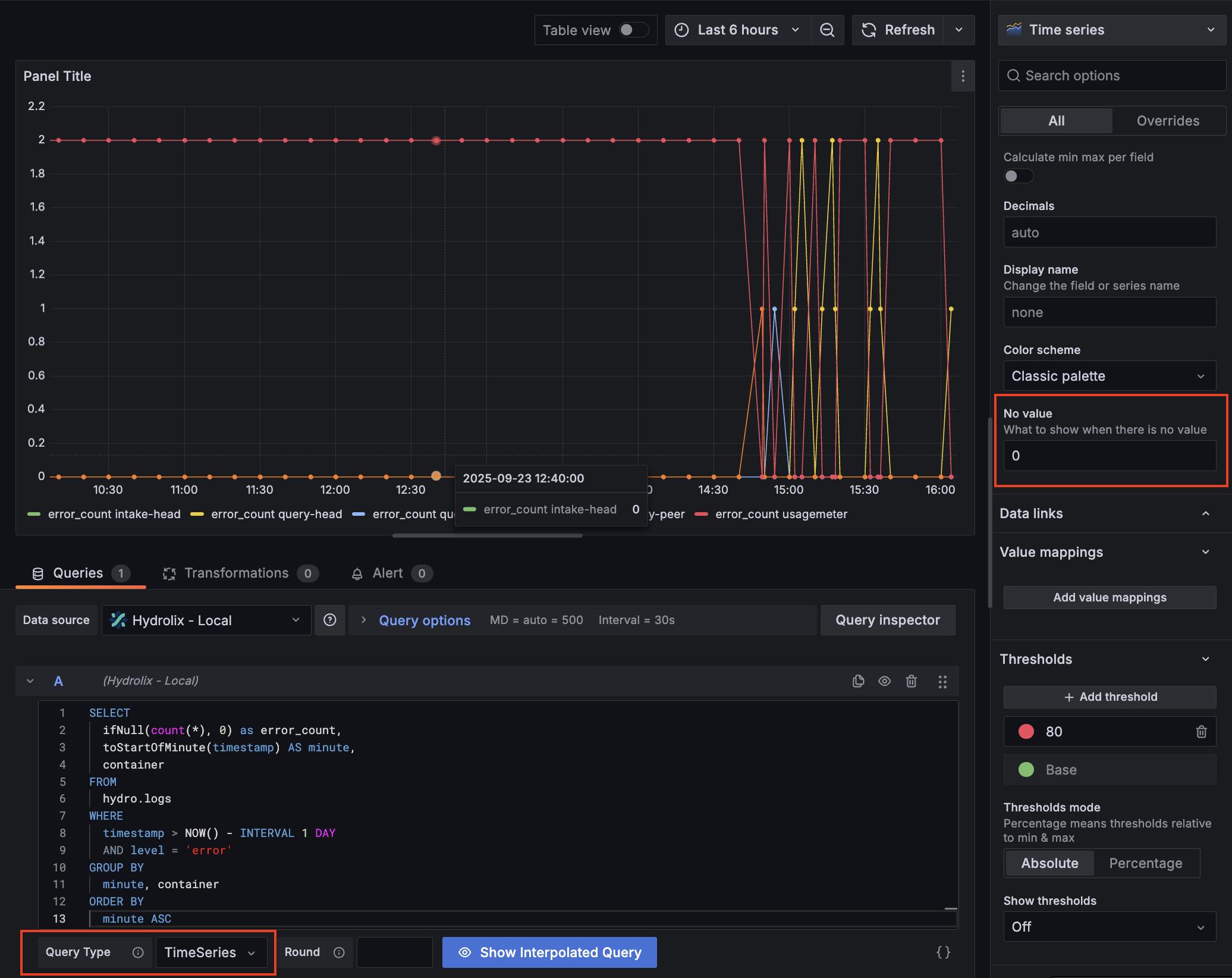
Verify metrics are queryable from Grafana by running a test query and optionally creating a dashboard.
- Visit
http://{myhost}.hydrolix.live/grafana/dashboardin your web browser. - Select
New>New dashboard. - Select
+ Add visualization. - Select
Hydrolix - Localfrom the data source dropdown. - Paste the following query into the query input box:
SELECT
count(*) as error_count,
toStartOfMinute(timestamp) AS minute,
container
FROM
hydro.logs
WHERE
timestamp > NOW() - INTERVAL 1 DAY
AND level = 'error'
GROUP BY
minute, container
ORDER BY
minute ASC
- Change
Query TypetoTimeSeries. - In the right-hand panel, change
No valueto0.
You should now have a timeseries visualization showing the count of errors by container for your Hydrolix cluster.

- Select Save dashboard if you want to save this visualization in a new dashboard.
Go further
See the Hydrolix Data Source Plugin for Grafana for more details on configuring the data source plugin and a list of plugin features.
Troubleshooting
Not enough resources
If the grafana-* pod isn't starting and the kubectl or k9s utility is showing the pod in a pending state, check the resources on the nodes backing your Hydrolix installation. It's possible to lower the amount of memory so Grafana (and its associated renderer service) doesn't request as much from Kubernetes. More information about scaling pods and services can be found in Scale your Cluster. Here's a sample of a low-overhead configuration in the Hydrolix spec file:
spec:
scale:
grafana:
cpu: 2
memory: 2Gi
renderer:
cpu: 1
memory: 1Gi
Postgres not available
Grafana uses the same Postgres instance as the Hydrolix catalog database, storing Grafana configuration data in a separate database called grafana. This is where Grafana dashboard definitions, users, alerts, and query history are stored.
The configuration provided by Hydrolix assumes that this Postgres instance is only available through SSL connections. If you're using an insecure configuration of Postgres, the built-in Grafana instance will refuse to connect.
If you're unable to use an SSL-enabled Postgres, perhaps for development or demo purposes, configure Grafana to make non-SSL connections with the kubectl utility.
-
Set
pg_ssl_modetodisablekubectl edit hdx -
Use the file editor to add this line to the Hydrolix spec:
pg_ssl_mode: disable -
Save the file.
-
Disable Grafana, then re-enable Grafana by removing, then adding lines to the Hydrolix spec:
data_visualization_tools:
- grafana
Updated about 1 month ago