Grafana Manual
Use Grafana to visualize data stored in your Hydrolix cluster.
Use this page to create a new instance of Grafana in EC2, install the Hydrolix data source plugin, then connect Grafana to a Hydrolix cluster using the plugin,
You can also use the built-in Grafana in your Hydrolix cluster. See Grafana Automatic Installation.
Create a Grafana instance⚓︎
Already running Grafana?
If you already have an instance of Grafana running, be sure to install and configure the Hydrolix data source plugin to communicate with a Hydrolix cluster.
Prerequisites⚓︎
-
A VPC with public access and access to Hydrolix, either through a load balancer or with a public IP address
-
Grafana administrator role access, added during instance creation
-
Install
apt-transport-https -
Install
software-properties-commonandwget
Create an EC2 instance⚓︎
-
In the VPC, launch an EC2 instance with the following attributes:
- OS:
Ubuntu Server 20.04 LTS (HVM), SSD Volume Type - Instance type:
t2.micro - Subnet: Choose public and assign a public IP.
- Security group: Allow default SSH access and open port
3000for Grafana. - Access: Choose a key pair.
Use the default option for all other settings.
- OS:
-
Click Launch instance to create the EC2 instance.
1. Once the instance is in the runningstate, connect to it with SSH. -
Update the package list.
-
Upgrade the packages to the latest available version with the built-in package manager.
-
Use
wgetto download the Grafana GPG key. -
Update the package list again.
-
Install Grafana.
Install the Hydrolix data source plugin⚓︎
Use the plugin catalog. To install the plugin using automation, or to install a specific version, use the Grafana CLI.
See more methods of installation in install a plugin.
Use the plugin catalog⚓︎
To install the Hydrolix data source plugin:
- Open the plugin catalog in your Grafana instance (
https://{grafana-url}/plugins). - Search for Hydrolix Data Source.
- Select the plugin and click Install Plugin.
For more details about installation, see Grafana’s Plugin management documentation.
Use the Grafana CLI⚓︎
-
Install the Hydrolix data source plugin:
-
You can verify that Grafana is running with the following command:
Connect Grafana to Hydrolix⚓︎
Admin Access Required
You must have administrator access to your Grafana instance to connect to Hydrolix.
- In Grafana, go to Connections > Data Sources > + Add new data source.
- Select Hydrolix from the list.
Now configure the data source:
- Enter a unique name for this Hydrolix cluster connection.
- Enter your Hydrolix cluster hostname for the server address.
- Enter
9440for your server port. - Select the Native protocol.
- Enable the Secure Connection toggle if your Hydrolix cluster has TLS enabled.
- Credentials can be provided in the form of user account (user/pass) or service account (token). If you're using a service account, you can generate a token using the UI instructions or the API instructions.
- Click Save & test to verify the connection.
Add a Dashboard⚓︎
-
Select
New>New dashboard. -
Select
+ Add visualization. -
Select
Hydrolix - Localfrom the data source dropdown. -
Paste the following query into the query input box:
-
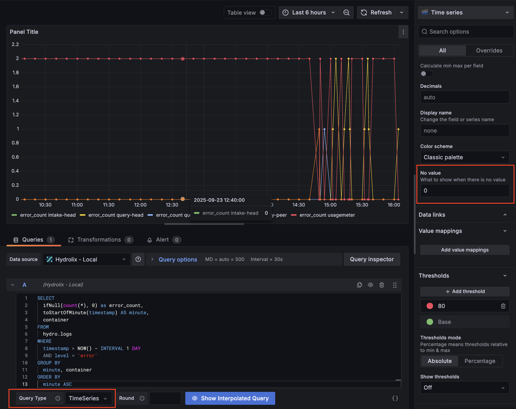
Change
Query TypetoTimeSeries -
In the right-hand panel, change
No valueto0.
You should now have a timeseries visualization showing the count of errors by container for your Hydrolix cluster.

Select Save dashboard to save this visualization in a new dashboard.